400热线:400-088-9070
客服 QQ:7977639
联系手机:13764555790
企业邮箱:Lan82929@163.com
公司传真:021-39197319
公司网址:www.esavip.com
公司地址:上海嘉定百安公路538号4栋
学生的健康问题,是每个家长最关心的问题,粑粑麻麻们肯定都有讨论过,孩子在学校怎么解决饮水问题?
有家长说:以前我上学的时候,都是自己带水喝的。现在生活条件好了,校园配了直饮水机,带个杯子去上学就有水喝啦。
也有家长说:我可不放心!直饮水其实是“生水”,没煮过的,谁知道水里有没有寄生虫、细菌、病毒?我已经让孩子带水上学了,多重也要拿上!!!
对的,家长们的担心是有道理的,长期以来,如何解决关于 校园专用直饮水的安全隐患、节能环保、收费合理、开支管理问题已成为许多高校面临的难题,这些问题一直也是学校、家长和社会共同关注的焦点。
目前在校学生的饮用水来源主要有:锅炉水、桶装水、瓶装水。这些方式的饮水都存在一些弊端,很多学校都在逐步的用直饮水设备取代桶装水市场。
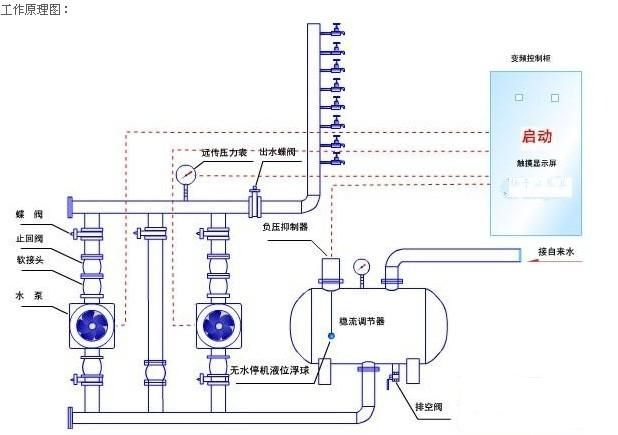
它的工作原理是这样的
自来水是直饮水的水源水,在大家饮用之前,它会经过过滤、反渗透、消毒等深度处理工艺

如果有任何一道工艺出了问题,孩子的健康就会受到威胁啊!
直饮水最常见的问题是——菌落总数和浑浊度不符合卫生标准。
经过一段时间的使用、过滤水达到一定的量时,如果存在过滤设施老化、滤芯没有及时清洗或更换、消毒不彻底等原因都会造成过滤效果降低,尤其在寒暑假、节假日、夏季高温天气的时候,滤芯更容易成为细菌病毒的疯狂乐园、寄生虫的犯罪天堂,污染水质,影响学生健康。
校园直饮水能喝吗?
直饮水安全吗?
直饮水卫生达标吗?
为了“侦查”直饮水的安全问题,
看看市疾控中心都做了哪些检测项目
菌落总数、总大肠菌群、粪大肠菌群、色度、混浊度、臭和味、肉眼可见物、PH、铁、氯化物、耗氧量、砷和铅指标。

满满当当,共有13项之多!
为了让同学们喝上好水,
当然需要各方保驾护航啦,
齐齐唱响四部曲,
直饮水卫生有保障
第一曲:卫生许可
直饮水设备要有省级以上卫生行政部门核发的《涉及饮用水卫生安全产品卫生许可批件》。

第二曲:管理制度
建立规范的日常运行管理、清洗消毒、更换滤芯及卫生防护等制度并保证其切实执行;
有相关的专门人员负责管理,直接管理者须持健康证;
与饮水设备供应商或维护商订立定期维修维护、滤芯更换等协议。
(以上内容参考《管道直饮水系统技术规程》(CJJ110-2006)等)

第三曲:放置地点
饮水机应放置室内或环境卫生条件良好的地点,不要放置在阳光照射的地方;
保证设备周围环境卫生及防护良好,净水设备房上方不应设置厕所、浴室、盥洗室、厨房、污水处理间等,净水设备旁(约30米内)也不宜有厕所、垃圾篓等污染源。

第四曲:清洗消毒
设施投入使用前,或在停顿使用较长时间(如寒、暑假)后再运行须进行严格的清洗消毒,通过水质检测判断是否符合相关标准。
ESA谊帅的校园专用直饮水机符合这四部曲,我们在直饮水机行业有10余年之久,打造专业的校园直饮水机的解决方案,欢迎来电咨询400-088-9070
版权所有:上海谊帅实业有限公司 《中华人民共和国电信与信息服务业务经营许可证》 沪ICP备09074074号
技术支持: 祥云平台